
달러-원 환율과 고용 지표 관련한 분석을 들여다보자.
달러-원 환율
최근 1년 환율 차트이다.
10월 초 저점은 1300원 정도였고 이후로 이렇다할 쉼없이 1500원 근방까지 내달렸다.

단기적인 환율 하락 가능성의 이유로 골드만삭스가 꼽은 4가지이다.
국내·해외 은행의 달러 차입 한도 50% 상향
금융기관의 달러 유동성 요건 완화
한국은행과 국민연금 간 외환 스왑 협정을 500억 달러 → 650억 달러로 확대
국민연금 관리위원회가 전략적 외환 헤징 비율을 연장해, 지난 10월 수준에서 전체 헤징 비율이 최대 12.77%(약 600억 달러)까지 늘어날 예정
그리고 골드만삭스의 보고서 발표 이후 위 차트에서 보듯이 환율은 재차 급등세를 보이며 12월 27일 전고점을 향해 한 번 더 다가갔다..
달러 인덱스
위의 한국 당국의 환율 안정화 정책에 반하는 환율 급등은 별로 이상할 것 없는 달러 강세 때문이다.

주요국 통화
다시 주요국 통화를 같이 살펴보자.
모든 통화가 달러 대비 약세를 이어간다.

주요국 환율변동(달러 기준, %)
1년전 대비
작년 7월 전후로 유난히 뾰족한 봉을 만든 것이 바로 달러-엔(주황색)
8월에 엔 케리 트레이드 청산우려로 금융시장을 뒤흔들었던 엔화의 움직임이 돋보였다.

3개월 전 대비
작년 10월 10일 이후 현재까지 3개월 정도만 보자.
엔화(주황색)는 출렁임이 한번 있었고 유로화(녹색)와의 동조 방향이 비슷해보인다.
반면 원화(빨간색)와 위안화(파란색)가 서로 상관계수가 높아보인다.
동시에 가장 약세를 보이는 통화로는 원화가 단연 돋보인다.

고용지표
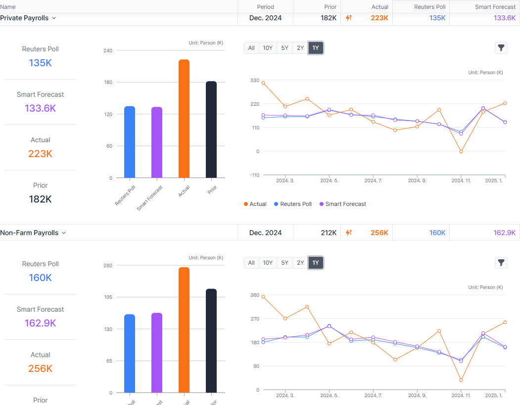
어제 밤(2025-01-10, 22:30 한국시간 기준) 발표한 두가지 중요한 고용지표에서 Surprise가 나왔다.
아래 표의 위는 민간고용, 아래는 비농업부문고용의 변동인데, 각각 예상치를 꽤 많이 높인 수치로 발표되었다.
민간고용 / 비농업고용

경제지표(고용)
전반적으로 0을 중심으로 완만히 하락하는 움직이였지만 최근 무게추는 살짝 상향하는 쪽으로 보이기도 한다.
고용 여건이 좋아지거나... 적어도 나빠지지는 않는 듯 하다.

경제지표(실업)
실업률이 작년 10월까지 높아지는 추세였지만, 그 이후로는 실업률 지표가 꺾여 내려가는 쪽으로 바뀌었다.
실업률이 떨어진다는 의미이다. 고용지표가 좋아지고 있다.

사이클 히트맵
실업수당청구건수는 20년 이후 비교할 때 녹색에서 옅은 분홍색에서 다시 ...



![[휘리릭 시장보기] 중국 디플레 → 인플레 신호는 언제 나올까?](https://post-image.valley.town/jdxpYqFafZHaK4nw-pqII.png)
![[휘리릭 시장보기] 일본 시장은 횡보장세를 벗어날까? ft. 지수와 시총상위종목](https://post-image.valley.town/cov9utwDUx2ObkR9ma_uR.png)
![[휘리릭 리포트 보기] 이보다 좋을수 없다(?) ft. Apollo의 2025년 경제전망_많은 차트 죄송](https://post-image.valley.town/9of_S8pawz4cM2yRhqW4I.png)
![[휘리릭 시장보기] ETPs에서 투자 아이디어 찾기 ft. SOX, SMH, FNGS, MAGS](https://post-image.valley.town/b8tUTgYHOp9VRBeDzwEr4.png)
![[휘리릭 시장보기] 미국장단기 금리, FANG+](https://post-image.valley.town/ypgR_q0yMZ1l5owX35GEh.png)